SHARES:

Social Listening เครื่องมือที่คอยติดตามข้อมูลบนโซเชียลมีเดีย ทำให้เรารับรู้ถึงกระแสในตลาด ความคิดเห็นของผู้บริโภคที่มีต่อผลิตภัณฑ์หรือบริการของแบรนด์ ซึ่งแน่นอนข้อมูลเหล่านี้เป็น Insight สำคัญที่ส่งผลต่อการพัฒนากลยุทธ์การตลาดของแบรนด์ และเป็นเครื่องมือที่นักการตลาดควรใช้เพื่อ Monitor ความเป็นไปของแบรนด์ตัวเองและคู่แข่งในตลาด เพื่อไม่ให้พลาดเทรนด์หรือสถานการณ์ที่เกิดขึ้น ไปจนถึงการจัดการ Crisis Management ที่ทันท่วงทีอีกด้วย

วันนี้ทาง อินไซท์เอรา ได้นำข้อมูลที่น่าสนใจ จากแหล่งคอนเทนต์ชั้นดีเพื่อการเรียนรู้ ด้าน MarTech และ Marketing อย่าง Content Shifu 

ซึ่งได้พูดถึงหัวข้อ 7 Social Listening Metrics สำคัญที่ช่วยวัดผล Business KPIs ได้อย่างมีประสิทธิภาพ  จากการใช้งานเครื่องมือ DOM – Social Listening Tool พัฒนาโดย InsightEra โดยวิเคราะห์ออกมาเป็น 7 Social Listening Metric Types สำคัญที่แบรนด์และนักการตลาดไม่ควรมองข้าม ออกมาได้ดังนี้ค่ะ

1. Sentiment Analysis – เรื่องของอารมณ์ ความรู้สึก บ่งบอกว่าควรพัฒนาตรงไหน

Sentiment Analysis ในแง่ของ Social Listening คือ กระบวนการวิเคราะห์อารมณ์หรือความรู้สึกจากข้อความบนโซเชียลมีเดีย จากการที่มีลูกค้าหรือบุคคลต่างๆ โพสต์ข้อความบนแพลตฟอร์มที่หลากหลาย จะทำให้เรารู้ Feedback ทั้งเชิงบวกและลบ จากลูกค้าว่ารู้สึกยังไงกับแบรนด์ของเราหรือคู่แข่ง ซึ่ง Sentiment Analysis จะวิเคราะห์ข้อความออกมาใน 3 มิติ คือ

1.1 Compliment –
คำชื่นชมเชิงบวก เพื่อรู้เด่นของแบรนด์ และรักษาจุดแข็งต่อไป

1.2 Area of Improvement – คำวิจารณ์เชิงลบ เพื่อปรับปรุงจุดอ่อน และพร้อมเข้าแก้ปัญหานั้นได้อย่างทันท่วงที

1.3 Neutral – เป็นกลาง ไม่ได้จัดอยู่ในเชิงบวกหรือเชิงลบ แต่อย่างเพิ่งมองข้ามนะคะ เพราะอาจเป็นข้อมูลที่เป็นประโยชน์และช่วยแนะนำ เพื่อพัฒนาธุรกิจต่อไป

2. Engagement Trends – กระแสความนิยมบนโซเชียลมีเดีย

กระแสความนิยมบนโลกโซเชียลมีเดียที่ทำให้นักการตลาดรู้ว่าตอนนี้เทรนด์เป็นยังไงไปบ้างแล้ว เทรนด์ไหนน่าติดตามหรือควรเกาะกระแส ซึ่งจะวัดด้วยยอด Engagement โดยจะแบ่งออกมาเป็น 3 มุม คือ
2.1 Overall Trends – มองภาพรวมของเทรนด์ ไม่ว่าจะเป็นในแง่ของกระแสความนิยมของแบรนด์ คู่แข่ง และตลาด พร้อมจับกระแสที่กำลังไปได้ดี ณ ตอนนี้
2.2 Owned/Paid/Earned Engagement – ในส่วนนี้จะเจาะลึกลงมามากกว่า Overall Trends โดยจะแบ่งเทรนด์ออกเป็น 3 กลุ่ม ช่วยทำให้นักการตลาดรู้ได้ว่า Key Driver ที่ช่วยขับเคลื่อนให้ได้รับกระแสความนิยมมาจากไหน
2.3 Market Benchmark – รู้จุดที่กำลังยืนอยู่บนภาพรวม เปรียบเทียบแบรนด์ตัวเองกับคู่แข่ง เพื่อนำไปพัฒนาและแก้ไขโดยมีเป้าหมายที่ชัดเจน

3. Channels Performance Analysis – เจาะไปแต่ละช่องทางอย่าได้มองข้าม

วิเคราะห์ประสิทธิภาพแต่ละช่องทาง เช่น Facebook, Twitter, YouTube และ Instagram เราก็จะรู้เลยว่าในแต่ละช่องทางมียอด Engagement สูงหรือต่ำ โดยการมองแต่ละช่องทางจะมองใน 3 มุมมอง ที่เราจะยกมาอธิบายจากข้อ 2.2 เพิ่มเติม นั่นก็คือ

3.1 Owned เจาะลึกไปที่ช่องทางสื่อสารของแบรนด์ว่ามีแนวโน้ม Engagement เป็นอย่างไร เพื่อนำไปปรับปรุงพัฒนาการสื่อสารบนช่องทางของแบรนด์ต่อไป
3.2 Paid เปรียบเทียบความนิยมของช่องทางหรือสื่อที่แบรนด์จ่ายเงินไปเพื่อให้โปรโมต
3.3 Earned รู้ช่องทางที่ควรให้ความสำคัญ จากการทพูดถึงแบรนด์หรือแสดงความคิดเห็นในแง่ของ Engagement เช่น Like, Share และ Comment

4. Trend Analysis – จับเทรนด์ให้ถูก ด้วยหัวข้อ แฮชแท็ก และคีย์เวิร์ด

วิเคราะห์เทรนด์ด้วยการเจาะลึกไปที่รายละเอียดมากขึ้น โดยดูที่คอนเทนต์หรือบริบทของข้อความที่เกิดขึ้นบนโซเชียลมีเดีย โดยจะเน้นไปที่ 3 ด้าน คือ

4.1 Highlight Topics – วิเคราะห์ Topics สำคัญที่กำลังเป็นกระแสอยู่ในปัจจุบัน เพื่อพัฒนากลยุทธ์ในการทำการตลาดได้มีประสิทธิภาพมากขึ้น
4.2 Highlight Hashtags – อะไรที่กำลังเป็นที่นิยมผ่านแฮชแท็กที่ติดอันดับ พร้อมจับกระแสได้อย่างทันท่วงที
4.3 Highlight Keywords – Key Message แบบไหนที่คนนิยมใช้ก ช่วยในการทำแคมเปญดีไซน์ให้มีประสิทธิภาพ

5. Influencer Analysis – ผู้มีอิทธิพลที่แท้จริงอาจไม่ใช่คนที่มีผู้ติดตามเยอะที่สุด?

การวิเคราะห์ข้อมูลด้าน Influencer ช่วยทำให้นักการตลาดสามารถเลือก Influencer ที่ตอบโจทย์แบรนด์ได้มากที่สุด รู้ว่าคู่แข่งในตลาดกำลังใช้ Influencer คนไหนอยู่ และสามารถเจาะลึกทำความเข้าใจความเชื่อมโยง Influencer กับผู้ติดตามได้ ทำให้นักการตลาดรู้ว่า Influencer แบบนี้มักจะมีกลุ่มผู้ติดตามที่ทับซ้อนหรือคล้ายคลึงกันอยู่ ส่งผลให้สามารถตัดสินใจเลือก Influencer ได้ถูกคน และคุ้มค่ากับงบประมาณที่เสียไป

6. Location Analysis – เรื่องของสถานที่ทำให้จัดการปัญหาได้ทันท่วงที

ในแง่ของสถานที่จะเหมาะกับแบรนด์ที่มีหลากหลายสาขา หรือแบรนด์ใหญ่ๆ ที่กระจายสาขาไปหลายพื้นที่นั่นเอง ซึ่งการวิเคราะห์ข้อมูลส่วนนี้บน Social Listening จะทำให้นักการตลาดเข้าใจในทันทีว่าพื้นที่ไหนกำลังเกิดอะไรขึ้นด้วยการดูจาก Sentiment ถ้าเกิดมีความคิดเห็นในเชิงลบขึ้นมาก็จะทำให้แบรนด์รู้ทันทีว่าพื้นที่ไหนเกิดปัญหาและเข้าไปจัดการได้ทันท่วงที

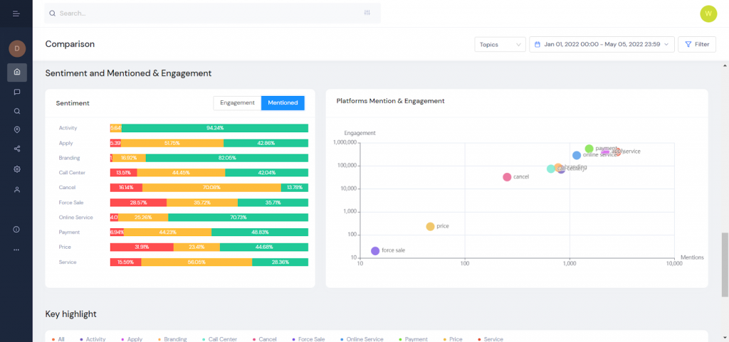
7. Comparison – เปรียบเทียบทุกรายละเอียด

การเปรียบเทียบข้อมูลกับคู่แข่ง เพื่อทำให้เรารู้ว่าตอนนี้แบรนด์ของเราอยู่ระดับไหน โดยแนะนำว่าควรเปรียบเทียบทั้งหมด 4 ด้าน คือ

7.1 Sentiment Trends – ช่วยทำให้แบรนด์เห็นมุมมองเปรียบเทียบกับคู่แข่งจากฝั่งลูกค้ามากขึ้น หากแบรนด์มีสัดส่วนSentiment ในแง่ลบมาพร้อมกันมากจนผิดปกติ บ่งบอกว่าผู้บริโภคอาจพบปัญหาเกี่ยวกับแบรนด์ และควรเข้าแก้ไขอย่างเร่งด่วน
7.2 Engagement – วัดคุณภาพการสื่อสารของแต่ละแบรนด์ว่าแบรนด์ไหนทำได้ดี อย่าง Engagement Rate จะช่วยทำให้เห็นภาพชัดมากขึ้นว่าเฉลี่ยต่อ 1 ข้อความ มี Engagement เทียบกับฐานผู้ติดตามเท่าไร เพื่อปรับกลยุทธ์ให้เหมาะสมในการทำให้คนเข้าถึงและมีปฏิสัมพันธ์มากขึ้น
7.3 Topics – เป็นการเปรียบเทียบคู่แข่งว่ามีจุดแข็งจุดอ่อนเรื่องไหน เพื่อมองหา Market Opportunities ทำให้นักการตลาดคว้าโอกาสที่จะพัฒนาจุดอ่อนของคู่แข่งให้กลายเป็นจุดแข็งของแบรนด์ตัวเองได้อย่างเหนือระดับ
7.4 Channels – ช่วยให้รู้ช่องทางที่เหมาะสมในการทำการตลาด เพราะแต่ละช่องทางก็มีลักษณะของผู้ใช้งานแตกต่างกันออกไป

และนี่คือตัวอย่าง 7 Social Listening Metric Types สำคัญที่ธุรกิจและนักการตลาดไม่ควรมองข้าม

มาทำความรู้จัก Social Listening Metrics ที่สามารถเชื่อมโยงไปถึงเป้าหมายของธุรกิจ โดยมี 7 Social Listening Metric Types สำคัญ พร้อมด้วยการวัดผลอย่างมีประสิทธิภาพด้วย 5 KPIs ที่นักการตลาดไม่ควรพลาด! อ่านบทความฉบับเต็ม จาก Content Shifu ได้ที่ https://contentshifu.com/blog/7-social-listening-metrics-business-kpis


วางกลยุทธ์ธุรกิจได้อย่าง “รวดเร็ว” และ “แม่นยำ”
เพราะการมี Insight ที่ดี Insight ที่ใช่ มีชัยไปกว่าครึ่ง!

สนใจทดลองใช้ DOM หรือสอบถามข้อมูลเพิ่มเติม ได้ที่ https://www.insightera.co.th/dom/

 

✓ The right insight at your fingertips.

—————

“InsightEra” ผู้ให้บริการ MarTech แบบครบวงจร

สนใจหรือสอบถามเพิ่มเติม
https://www.insightera.co.th/contact-us/
Email : [email protected]